A Baba Monitor egy modern webapp, ahol egy helyen rögzítheted a súly-, etetés- és testhő méréseket, láthatod a gyarapodást, és eseményekre is kapsz értesítést.




Tipp: cseréld le a dobozokat valódi screenshotokra.
Minden, amire egy baba-monitor naplóban szükséged lehet.
Néhány kiemelt nézet az alkalmazásból.
Fő áttekintő nézet: baba kora, gyors statok, ugrópontok.
Gyarapodási grafikon + átlagok, utolsó mérések listája.
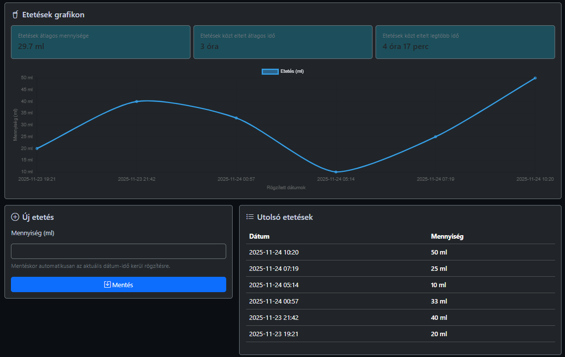
Idővonalon látható ml-ek, statisztikák a szünetekkel.
Színezett méréslista és min/max/átlag trend.
Az eseményekhez értesítést kapsz Home Assistant-on keresztül (Nabu Casa), így a telefonodra, órádra vagy akár Telegramra is továbbítható.
Egyszerűen telepíthető, könnyen bővíthető stack.
Biztonságos adatkezelés, session alapú login.
Strukturált táblák, felhasználó/baba szétválasztás.
Modern, mobilbarát nézet, offcanvas menü.
Gyors, tiszta grafikonok minden naplóból.
Telepítsd a projektet a tárhelyedre, importáld az adatbázist, és kezdheted is a naplózást.